×

一个漂亮的 Element 主题风格的 WPF 客户端

独孤求败 独孤求败 发表于2026-02-11 22:57:49 浏览30 评论0

抢沙发发表评论

项目概述

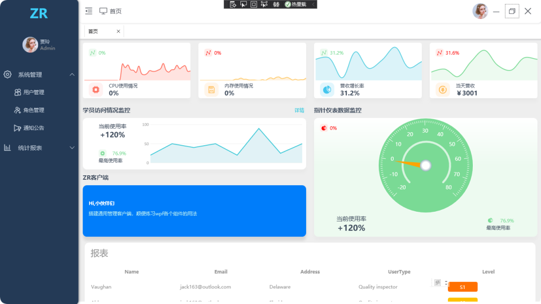
ZrClient 是一个基于 Element 主题风格的 WPF 管理后台系统,提供现代用户界面交互体验。它集成了模块化功能管理、用户认证和仪表盘数据可视化,适用于构建企业级客户端应用。

应用场景

ZRCLIENT 适用于需要快速构建美观、易用的管理后台系统的场景,包括但不限于:

  • 企业内部管理系统
  • 数据分析与展示平台
  • 业务流程管理平台
  • 其他需要 WPF 管理后台的应用场景

功能模块

登录模块

  • 提供用户登录功能,支持用户名和密码验证。
  • 支持登录界面的自定义样式,以符合 Element 主题风格。

主界面模块

  • 展示系统的主要功能入口,采用左侧菜单布局。
  • 支持菜单的收缩与展开,提高界面空间利用率。
  • 提供用户信息展示区域,如用户名、头像等。

用户界面模块

  • 基于 Element 主题风格设计,提供美观、一致的界面体验。
  • 支持多种样式引用,通过 WpfMultiStyle 实现界面样式的灵活切换。
  • 提供丰富的图表组件,通过 LiveCharts.Wpf 实现数据的可视化展示。

功能特点

  • 开源免费:采用 GPL-2.0 协议发布,允许自由使用、修改和分发。
  • 美观易用:基于 Element 主题风格设计,提供一致、美观的界面体验。
  • 组件丰富:集成 HandyControl UI 框架、LiveCharts.Wpf 图表组件等,提高开发效率。
  • 样式灵活:支持多样式引用,通过 WpfMultiStyle 实现界面样式的灵活定制。
  • MVVM 架构:采用 MVVMLight 框架实现 MVVM 架构,提高代码的可维护性和可测试性。

功能演示

图片
图片
图片
图片

源码地址

https://gitee.com/SayHelloCat/zrclient


群贤毕至

访客